Table des matières
Consultation (X) Mode Full Manta
OngletFINAN/DEP
Cet écran apparaît avec par défaut les statistiques financières et par départements:   
On peut y trouver tous les chiffres depuis la dernière clôture Z jusqu'au moment où on appuie sur le boutonX. Le bouton  permet d'actualiser les tableaux présents avec les dernières ventes réalisées en caisses. On peut aussi actualiser automatiquement ce tableau sur période définie à l'aide du menu déroulant:
 permet d'actualiser les tableaux présents avec les dernières ventes réalisées en caisses. On peut aussi actualiser automatiquement ce tableau sur période définie à l'aide du menu déroulant:  
  
Si plusieurs journées sont présentes, “–Multi-date–” apparaît à la place de la date du jour. En cliquant sur le menu déroulant toutes les journées présentes s'affichent:  
Il est possible de sectionner une ou toutes les dates en attente d'être clôturées afin de les afficher individuellement ou toutes confondues. 
Le rapport Financier s'affiche dans le tableau ci-dessous et rassemble les résultats des différents textes financiers ( CA BRUT, CA NET, ESPÈCES, CHÈQUES, …) 
 
Le rapport Département s'affiche dans le tableau ci-dessous et rassemble les résultats des différents départements configurés ( Épicerie Taux Réduit, Fruits et Légumes Taux Réduit, …) et peut être au choix:
- Cumulé par département ( toute famille rattachée confondu)- Cumulé par Regroupement ( Cumul de plusieurs départements comme renseigné sur la fiche Département)
 
- Ne pas prendre en compte les Départements Hors-CA
 Avec un affichage en diagramme pour une meilleure lisibilité du ratio département au niveau du chiffre d'affaire:
Avec un affichage en diagramme pour une meilleure lisibilité du ratio département au niveau du chiffre d'affaire: 
 
Enfin un aperçu est affiché et permet une consultation de ce qui sera imprimé si vous appuyez sur la touche  .
.
 
Onglet STATISTIQUE
Cet écran apparaît avec par défaut les statistiques de la meme date/jour:   
Le rapport Financier s'affiche dans le tableau ci-dessous et rassemble les résultats des différents textes financiers ( CA BRUT, CA NET, ESPÈCES, CHÈQUES, …) 
Le rapport du Comparatif de vos journée à la même date ou même jour (ex: Le jeudi de la 22ème semaine de l'année) ci-dessous. Vous pouvez modifié les différentes méthodes pour comparer vos même date/jour. 
Une fois votre méthode de comparaison selectionné (CA TTC, Nb Client où Panier Moyen) vous avez un graphique en baton qui apparait avec les même dates/jours 
Enfin un aperçu est affiché de votre journée en cours.
 
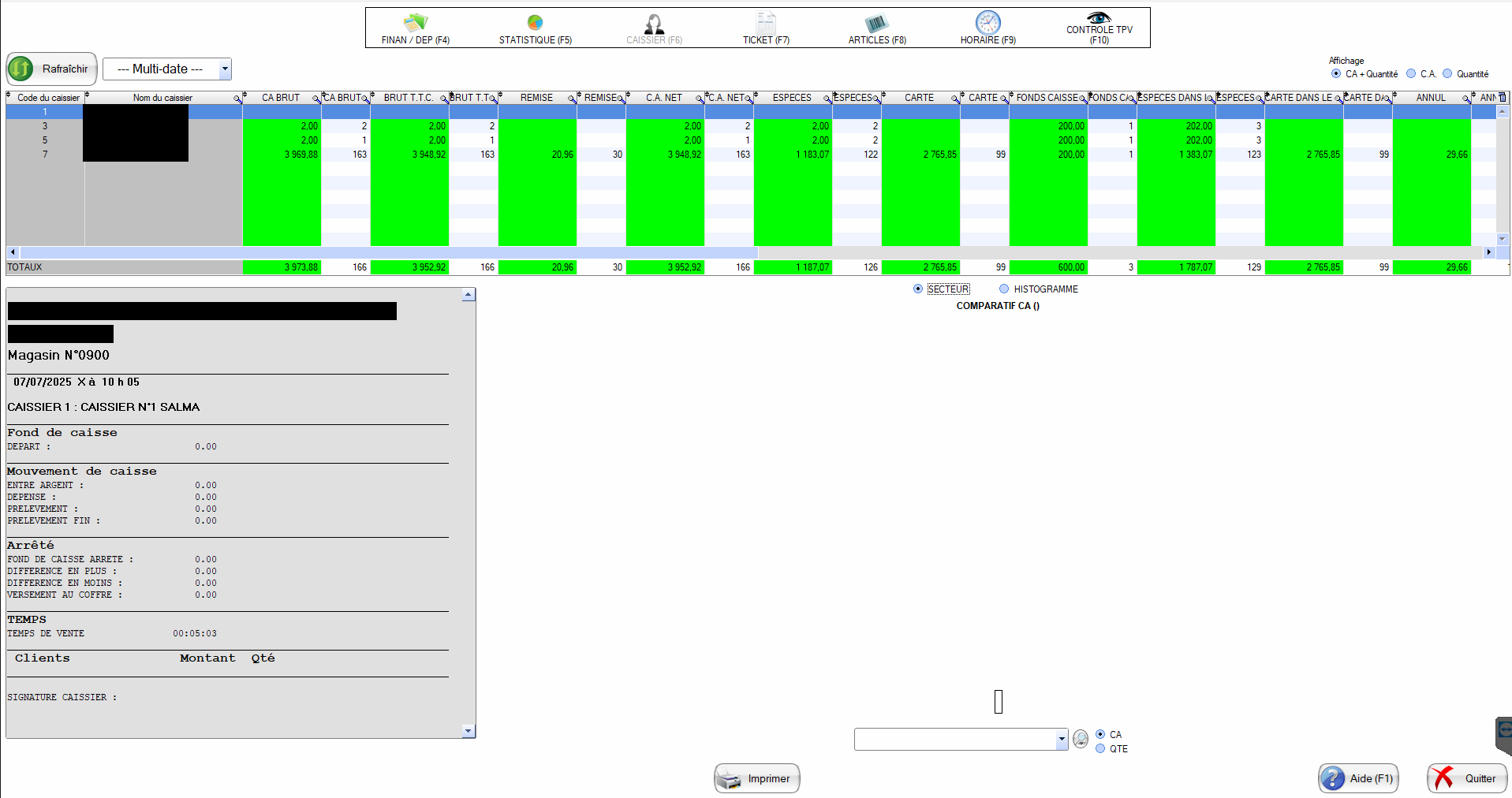
Onglet CAISSIER
Cet écran apparaît avec par défaut les statistiques des caissiers:
Dans cette encadré, vous pouvez voir en temps réel, le comparatif de votre CA par caissier. Vous pouvez aussi modifié l'affichage de l'encadré (flèche rouge). 
Vous pouvez sélectionné un caissier (par défaut, le premier est selectionné) une fiche avec plus de détail le concernant s'ouvre s'affiche en bas à gauche. 
Vous pouvez développer un menu déroulant, avec plusieurs choix de comparaison entre vos caissiers 
Une fois votre choix sélectionné, un graphique en secteur s'affiche pour comparer le choix que vous avez sélectionné entre vos caissiers. 
Onglet TICKET
Cet écran apparaît avec par défaut les statistiques des tickets:
Vous pouvez appofiné votre recherche, en choisissant un client, une borne d'horaire où meme un TPV.
Ici sera affiché les tickets soit correspondant à votre recherche ou si vous n'avez pas fait de recherche, tous vos tickets seront présents.
Une fois un ticket selectionné, il apparaitra ici, avec le détail du ticket.
Vous pouvez faire une recherche appronfondi, en choisissant par exemple, via le montant (HT ou TTC) du ticket, un prix d'un produit présent dans le ticket (HT ou TTC).  
Après avoir cliqué sur le bouton, vous pouvez apercevoir les différentes requetes disponibles. Sélectionnez une condition et la valeur de la condition. Si vous ne connaissez pas par exemple le code du caissier, le code du département, vous pouvez cliquer sur la case à droite de la condition, une liste s'ouvrira et vous pourrez selectionné le code.
Onglet ARTICLES
Cet écran apparaît avec par défaut les statistiques des articles vendues:
Vous pouvez changer le regroupement d'affichage, par département, famille, sous-famille etc…
Onglet HORAIRE
Cet écran apparaît avec par défaut les statistiques de votre CA, Nombre de client et panier moyen par heure:
Vous pouvez changer la tranche d'horaire :
Et vous pouvez changer l'affichage du graphe de comparaison entre les heures :
Onglet CONTRÔLE TPV
Cet écran apparaît avec par défaut les tickets en cours sur vos TPV:
































